欢迎来到阅能服务平台官网!
首页
数字商城
知识专题
知识社区
资源中心
题库
行业资讯
自助出版
发布文章
发布视频
发布专栏资源
发布问答
发布活动
退出
登录
注册
阅能平台
资源中心
图片
图片详情
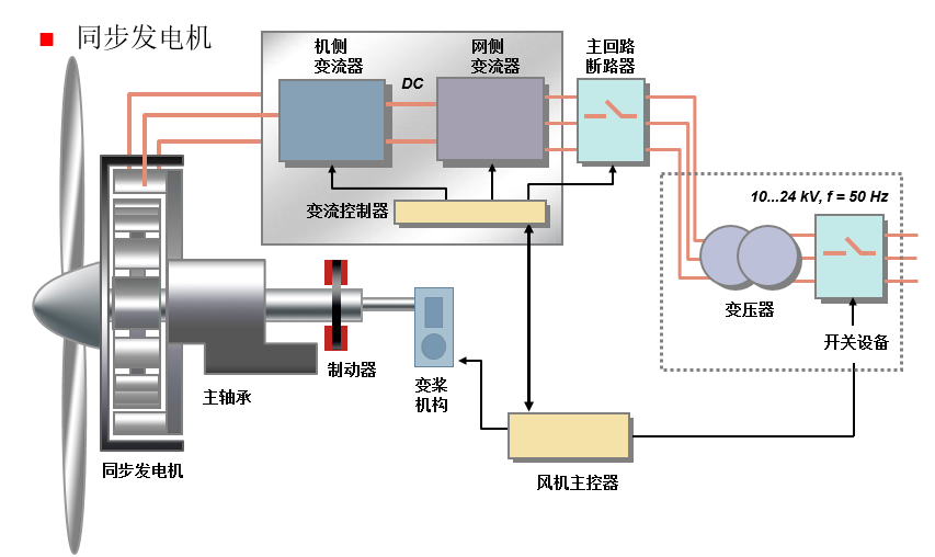
风力发电机组控制——永磁同步风力发电机组
查看图片
(免费)
60
0次
积分:
0
来源:
《风力发电机组控制(第2版)》
格式:
png
大小:
101.89KB
时间:
2022-09-21 08:47
收藏
QQ
微信
风能
简介:
热门图片